Custody tax oversight
Protocol monitors your custodian's withholding tax recovery service to ensure it's working effectively and helps you get the most out of what your custodian offers.
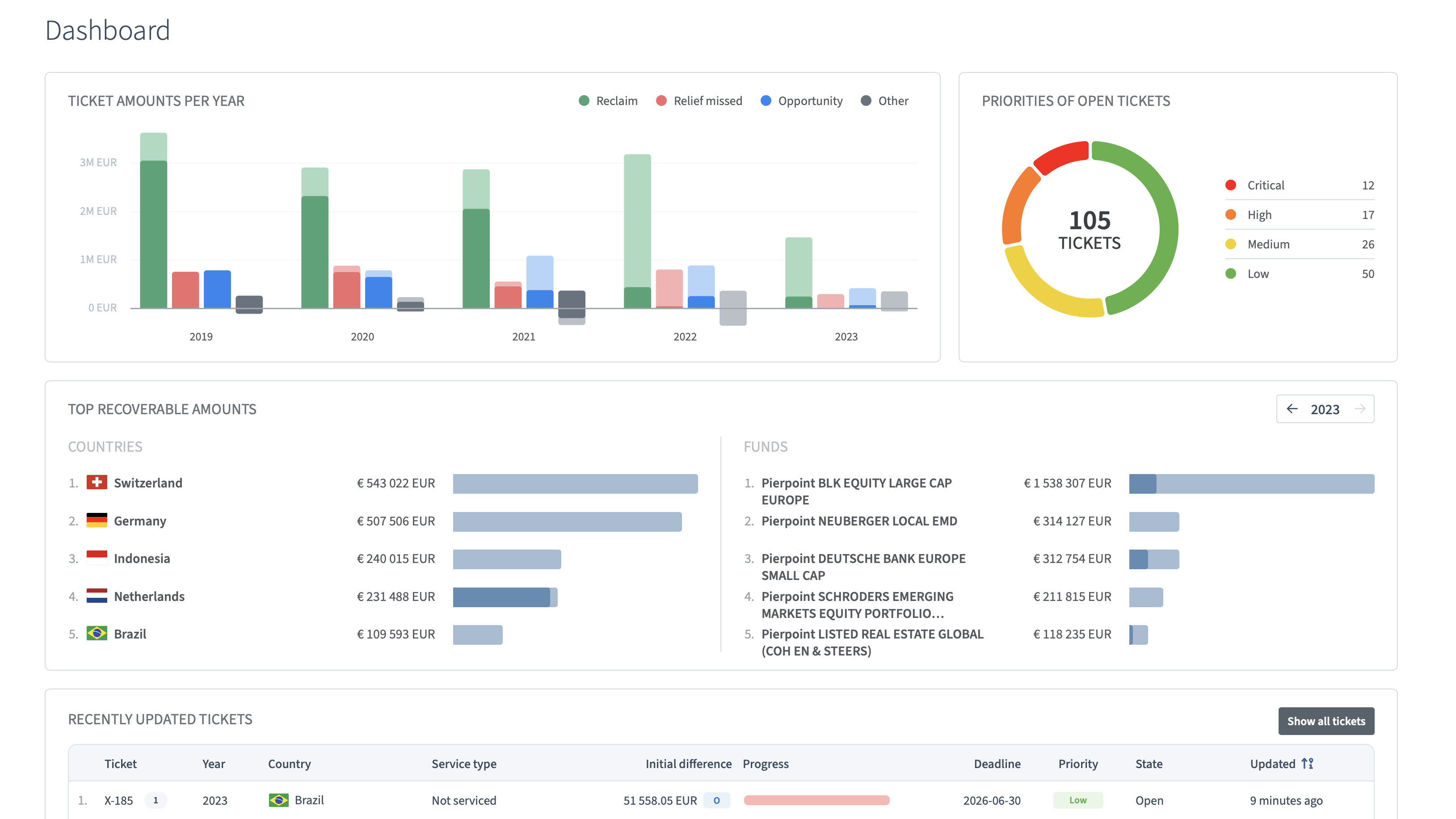
Our software platform Protocol reveals unnoticed losses, quantifies their financial impact, and governs recovery outcomes across global investment portfolios — preventing leakage from recurring.

Organized by fund, custody account, year, and investment country, Protocol consolidates all relevant information — income data, reclaims received and outstanding, recovery progress, required actions, and upcoming deadlines — into a single, continuously updated dashboard. It gives institutional investors and asset managers an up-to-date overview of their global withholding tax position every time they log in.
Protocol captures custody tax services gaps and non-custody tax reclaims as they arise, preventing delays or forfeiture. Automated task prioritization and notification helps meet dealines and boosts withholding tax recovery.
Protocol automates custody tax data validation and reconciliation, and streamlines workflows — replacing manual spreadsheet analysis and reducing time spent on withholding tax recovery.
All custody tax data is continuously validated and consolidated in a single source of truth. Monitor recovery progress, track every reclaim, and access the full history of your global withholding tax position whenever you need it.
A comprehensive withholding tax recovery strategy has two components: ensuring your custodian's recovery service is performing as it should, and pursuing the reclaim opportunities your custodian does not cover. We help institutional investors and asset managers with both, powered by Protocol.
Protocol monitors your custodian's withholding tax recovery service to ensure it's working effectively and helps you get the most out of what your custodian offers.
Protocol identifies the non-standard withholding tax opportunities that fall outside the scope of your custodian's service offering.
Stay updated on global withholding tax changes, rates, treaties, reclaim opportunities, and case law.
APRIL 30, 2026 • 6 minute read
Denmark’s tax authority, SKAT, proved in the English courts that billions were paid out through invalid withholding tax refund claims connected to cum-ex trading. Yet the authority still lost one of the largest fraud cases ever heard in the English Commercial Court.
APRIL 29, 2026 • 7 minute read
Learn Belgium dividend withholding tax rates, treaty relief, and how to reclaim excess WHT. Understand procedures, deadlines, and key requirements.
MARCH 1, 2026 • 4 minute read
On 10 February 2026, the Grand Chamber of the Court of Justice of the European Union (CJEU) heard oral arguments in Case C-241/25, a potentially significant development for EU-based investors with exposure to Swedish equities. The case concerns whether Sweden can require foreign companies to recalculate their tax position under Swedish rules before reclaiming dividend withholding tax (WHT).
Find out how we can help you optimize your withholding tax recovery.